🔥 What’s new?
-
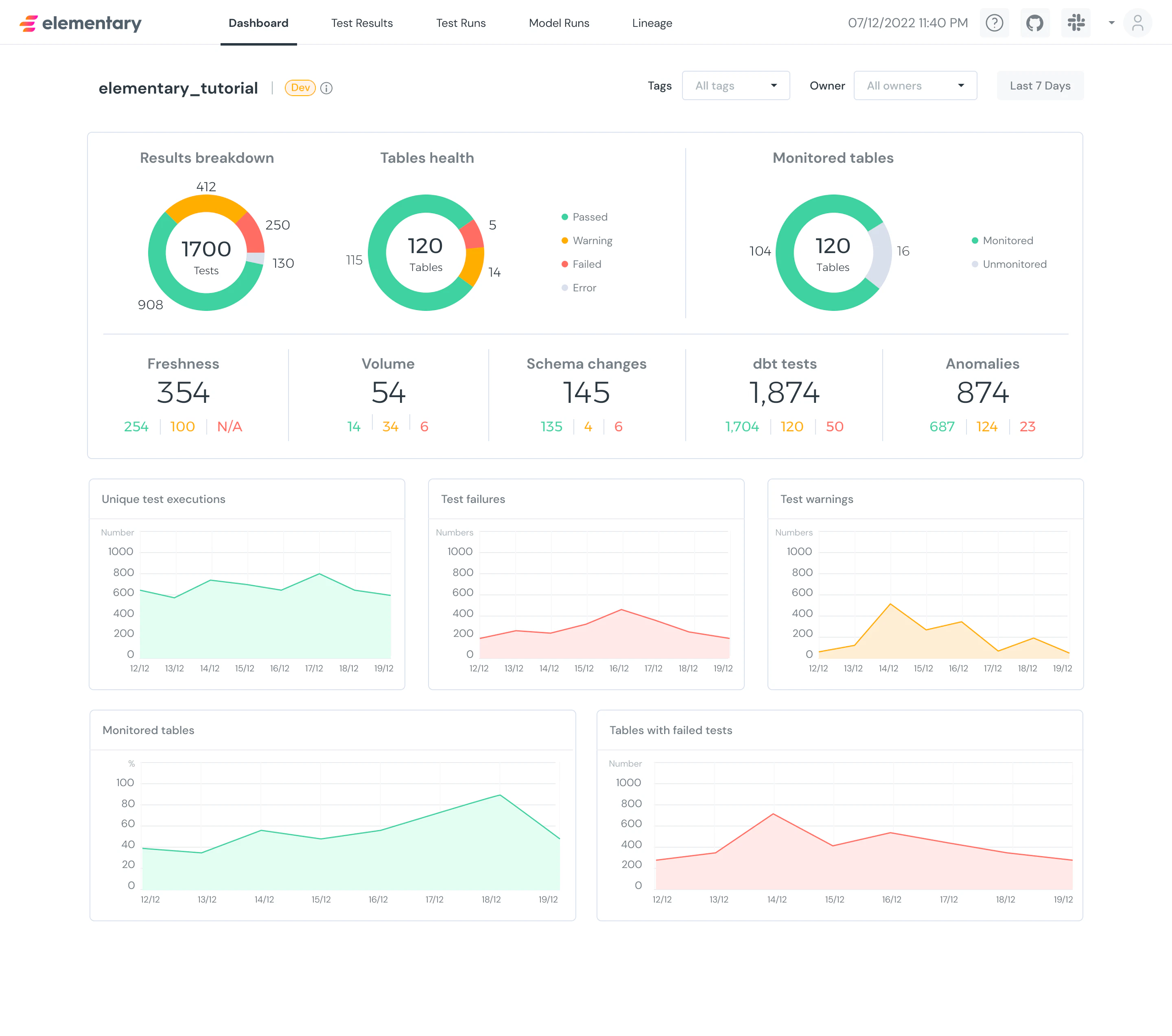
Dashboard screen 📊👀
- We added a new dashboard screen to the UI!
- See a breakdown of your test results, tables health, monitored tables.
- Understand the high level status and the trends over time.
- You can also filter by tag / owner and get a dashboard view only of the tables that are relevant to you!
- You can play with it in the demo.
- Already working on making the graphs clickable to enable drill down (in the next version) 💪
-
Major
on-run-endperformance improvement ⚡️- We invested in reducing even more the impact of artifacts uploading on your runs.
- The improvement is achieved with caching we implemented, to only upload artifacts if there is a change from the last run.
- Note that this only works for dbt 1.4.0 and above (we made a contribution to dbt-core to support this).
-
dbt artifacts additions ➕
- New table
dbt_seeds- A contribution by Franny Delaney, thank you so much 🤩 thread_idwas added to run results tables, anddbt_userenv var was added to dbt_invocations - Thank you Elias Gryp and Ayal Alon for suggesting these!
- New table
🐞 Bug fixes
- Fixed alerts duplications issue and email owners in Slack alerts - Thanks Josh Elston-Green for reporting both!
- Fixed events tracking from the report are not disabled - Thanks Bendik Nesbo for reporting!
- Fixed synonymous data types bug in schema changes from baseline test - Thanks Manish Ramrakhiani for reporting!
- Fixed
insert_rowsfailures on anomaly tests with small time buckets - Thanks Noam Moskowitz for reporting! - Fixed truncate param in CLI causing failures - Thank you Chintan Patel for contributing!
- Fixes to our docs by Ed Bizarro and Oskar Elvkull - Thank you for contributing!


